一、移动销售管理方案概述:
“维深科技移动销售解决方案”是针对快消品行业移动访销,移动分销的销售方式,以拜访线管理和销售采集管理为核心,适应快消品、零售等行业的销售和市场领域业务需要而定位的专业移动快消品销售管理解决方案。实现销售团队自动化、销售能力自动化、快速有效地进行销售团队管理,实现终端市场数据准确高效收集常必要的。“维深科技移动销售管理解决方案”助力企业有效的对商品进行品类管理、商品补货、快速促销信息下达并执行,完成新产品的快速导入市场,帮助企业第一时间获得快消品市场信息并为占领市场先机提供有效保障。
● 固化企业标准管理流程;
● 帮助快消品销售经理管好销售团队;
● 实时、快捷、可信、精准的数据采集;
● 有效地将企业和全国的快消品销售团队以及市场网络终端连接起来;
● 建立数据采集平台,可进行管理和调整,可快速分析归纳数据;
● 融合公司的管理经验,形成公司的Know-How,快速做出正确决策。
二、方案展示
1.移动销售管理方案模块
方案模块包含签到系统、工作目标管理、拜访线管理和销售订单管理等部分。这些功能模块可以有效实现企业对于移动销售人员的考勤、工作绩效和产品信息的综合管理。
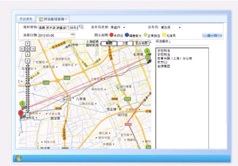
2、移动销售管理方案PDA应用界面

3、快消品移动销售管理方案特点
管理成本有效降低通过GPRS数据传输,有效减少传统通信费用;全电子化订单,无纸化流程处理,减少销售环节,大大降低成本,提高了订单、生产、配送一体化的处理能力;电子地图增强线计划,提高拜访和配送效率,实现移动分销,移动访销,合理控制成本。

快消品销售数据实时把握通过PDA的3G网络数据传输,实现进销存数据的实时同步。提高了订单、生产、配送一体化的处理能力;电子地图曾强线计划,提高拜访和配送效率,实现移动分销,移动访销,合理控制成本。

快消品库存状态准确清晰实际操作、物流状态和后台数据库三方面实时精准统一;产品自动入库,可设置保质期预警、安全库存预警等;库存单品信息实时查询。
客户资源一目了然潜在客户与成交客户通过一户一卡信息全程记录,实现客户全面管理。
服务管理满意高效使用PDA现场下订单,现场处理退货、换货等异常情况。
过程管理轻松实现通过定位功能、帮助销售、督导、配送人员提高工作效率,实现精准的过程管理。

三、快消品方案优势
● 直观清晰地了解各区销售情况;
● 完善规范的拜访线管理,让业务员符合企业标准;
● 有效分析市场动态和竞争对手情况;
● 对所采集的数据进行分析,并形成度的报表;
● 多模式、多功能的服务(GPS),让数据可信,让企业流程化管理成为可能;
● 建立综合的指标体系,并以此为导向来推动全部覆盖区域的销售;
● 让一线人员快速高效的进行走访和采集工作,方便、简单、易用、轻松;
● 实现销售团队自动化,销售能力自动化,打破沟通瓶颈。
四、战略伙伴